Address
12217 SW 129th CT
Miami, FL 33186
Work Hours
Monday to Friday: 9AM - 6PM
Saturday: 10AM - 2:00PM
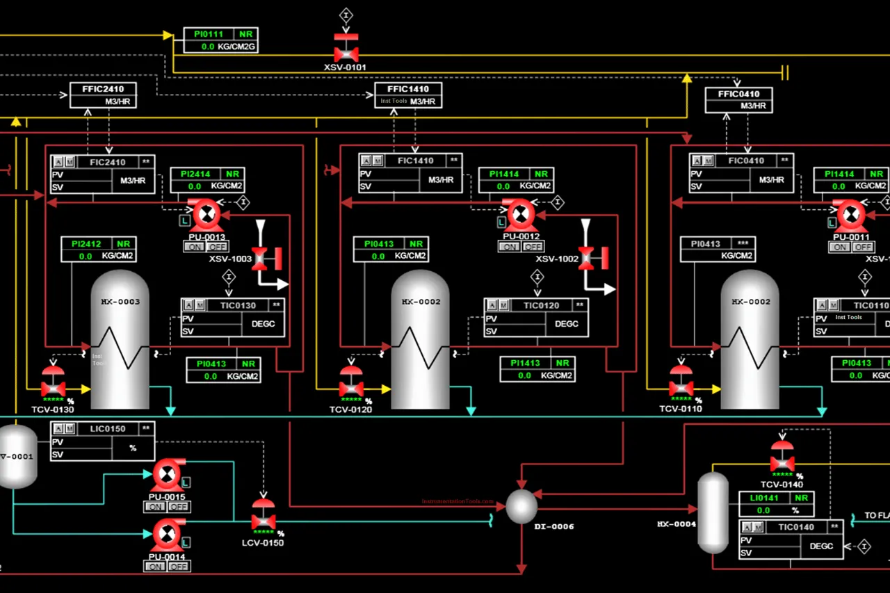
With SCADA systems, applications or programs, you can, through programming, send instructions to the control system. For example, through a friendly interface you can send on or off an engine means that the SCADA system has the ability to get information from the control system so that you can, for example visualize temperature or pressure values, which will be stored for the exploitation.






SCADA system to monitor alarms, SCADA system to monitor downtime, SCADA system to monitor the number of rejection, SCADA system to monitor the number of incidents, SCADA system to monitor the number of waste, SCADA system to monitor the number of pieces produced, SCADA system to monitor the number of performance and more, SCADA system of production, with which you can monitor every phase of the process.
For the automation of industrial processes of your plant through SCADA systems, applications or programs, we work with measuring instruments, sensors, transducers and actuators that provide information and perform operations according to the programming or program in the PLC.



We work with the following devices to implement SCADA systems and applications:
Sensors of inductive, capacitive and optical presence, Pressure transducers, temperature, pH, flow, weight, strength, Bands (conveyors) of continuously weighing, Level sensors for solids and liquids, Hydraulic and pneumatic valves, Modulating valves or servo-valves for fluids, Modules for digital expansion, analog, and fieldbus, Positioning systems, Scada system load bundles of newspapers, by conveyor belts, Scada System plant processes supervisor.
Get smart and strategic reports through a single SCADA system, enabling it to carry out preventive and/or corrective actions to improve the use of your resources.



